自动喷水灭火系统-湿式报警阀
一、湿式报警阀的主要功能
自动喷水灭火系统应设报警阀组,湿式系统采用湿式报警阀。
湿式报警阀是一种只允许水流入湿式灭火系统的单向阀,在规定压力、流量下驱动配套部件报警。火灾发生时,闭式喷头探测火灾,受热开启灭火;水流经过湿式报警阀组,湿式报警阀启动,经过延迟器延时后,水力警铃和压力开关动作;压力开关连锁消防水泵启动,同时向控制中心发出报警信号。

二、湿式报警阀的结构原理:
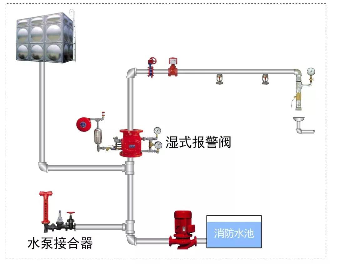
1、湿式报警阀组由阀体、延迟器、水力警铃、压力开关、排水阀、过滤器、泄水孔、供水侧压力表、系统侧压力表等组成。阀体被座圈和阀瓣分成上、下两腔,上腔(系统侧)与系统管网相通,下腔(供水侧)与水源相通。座圈上有多个沟槽小孔,沟槽小孔与报警水道相通。准工作状态时,沟槽小孔被阀瓣封闭,水流不能进入报警水道。阀体上设有补偿器(类似小孔单向阀),当系统侧管网有微小渗漏或水源压力有波动时,可以通过补偿器平衡阀体的上下腔压力,避免误报警。

2、当洒水喷头开放时,报警阀的系统侧压力降低,水流推动阀瓣开启,进入系统侧管网。同时,水流经沟槽小孔进入报警水道,少部份水流通过泄水孔排放,大部分水流进入延迟器。当延迟器蓄满以后,水流推动水力警铃报警,同时压力开关输出开关触点信号,连锁消防水泵。
注:延迟器可以进一步防止水流波动引起的误动作,阀瓣误动以后,会自动复位,在延迟器蓄满以前,水可以经泄水孔放空。
三、 湿式报警阀的应用
1、一个湿式报警阀组控制的喷头数不宜超过800只。
注:配水支管同时安装保护吊顶下方和上方空间的喷头时,应只将数量较多一侧的喷头计入报警阀组控制的喷头总数。

2、保护室内钢屋架等建筑构件的闭式系统,应设独立的报警阀组。
为钢屋架等建筑构件建立的闭式系统,主要用于钢屋架的防火冷却,功能与用于扑救地面火灾的闭式系统不同,为便于分别管理,规定单独设置报警阀组。
3、串联接入湿式系统配水干管的干式、预作用、雨淋等其他系统,应分别设置独立的报警阀组,其控制的喷头数计入湿式阀组控制的喷头总数。
4、每个报警阀组供水的最高与最低位置喷头,其高程差不宜大于50m。
规定本条的目的,是为了控制高、低位置喷头间的工作压力,防止其压差过大。当满足最不利点处喷头的工作压力时,同一报警阀组向较低有利位置的喷头供水时,系统流量将因喷头的工作压力上升而增大。限制同一报警阀组供水的高、低位置喷头之间的位差,是均衡流量的措施。
5、报警阀组宜设在安全及易于操作的地点,报警阀距地面的高度宜为1.2m。安装报警阀组的部位应设有排水设施。
6、连接报警阀进出口的控制阀应采用信号阀,当不采用信号阀时,控制阀应设锁定阀位的锁具。
7、水力警铃的工作压力不应小于0.05MPa,并应符合下列规定:
1)应设在有人值班的地点附近或公共通道的外墙上;
2)与报警阀连接的管道,其管径应为20mm,总长不宜大于20m。
8、报警阀组安装的位置应符合设计要求;当设计没有要求时,应符合下列规定:
报警阀组应安装在便于操作的明显位置,距室内地面高度宜为1.2m,两侧与墙的距离不应小于0.5m,正面与墙的距离不应小于1.2m;报警阀组凸出部位之间的距离不应小于0.5m.






